






自上世紀末,城市高樓迅猛崛起、參差林立。二次增壓供水又成為新世紀人們的又一課題。傳統供水的方式,普遍存在耗能、水質污染重、泵房占地面積大、設備噪音大、檢修率高、水壓不穩定。中贏供水針對此種情形,專門組織科研人員,成立了一支從調研、客訪到建檔和設計的快速反應隊伍。兩年來經我司改造了180多個傳統供水,平均節電70%以上,每月節電基本在千度以上。
一、變頻供水節能原理

無負壓供水與傳統二次供水設備優缺點對比
|
|
傳統設計:普通變頻供水設備 |
HBW無負壓供水設備 |
| 供水方式 |
普通的供水設備如果直接串接到自來水管道上,工作時會有吸程,使自來水產生負壓,出現搶水現象。如采用不銹鋼水箱或水池的二次加壓給水方式,自來水放入不銹鋼水箱或水池中,再二次加壓給水,比較耗電不節能。 |
采用真空抑制技術,使給水設備與自來水管網直接串接,不產生負壓,不用建水池,或設不銹鋼水箱。 |
| 供水質量 |
純凈的自來水全部放入水池中,各種臟物易進入水池,產生二次污染,尤其夏天,水極易變質、變味,影響用戶的身體健康。 |
純凈的自來水經加壓后直接供到住戶,穩流補償器采用SUS304不銹鋼材質,密封連接,不產生二次污染,用戶可以喝到符合衛生標準的飲用水。 |
| 節水 |
水箱的滲、跑、冒、滴、漏現象嚴重,大量的水白白流失。水箱還需定期消毒沖洗,耗費一定的水資源。 |
全封閉結構運行,避免了滲、跑、冒、滴、漏等現象發生,取消水箱,節約了消毒沖洗用水,水質更衛生用水更安全。 |
| 節能情況 |
自來水過來的水放入水箱,原有的壓力變為零,再從零開始加壓供水,自來水原有壓力白白浪費。這種給水方式能耗大,設備運行費用高,使用不經濟。 |
因與自來水管網直接串接 ,可以充分利用自來水管網的原有壓力,在微機控制下,根據自來水的壓力來調節電機的轉數,設備大部分時間在較低頻率下運行,耗電量少。采用變頻技術,進一步節能,綜合節能一般可達20%-60%。 |
| 投資分析 |
設水池,設備占地面積大,工程總投資大;水質污染嚴重,需用凈化設備;需定期清洗,增添日常維護管理費用。 |
取消水池,可減少大量的工程投資;使用該設備水質無二次污染,不需要安裝凈化水設備,進一步節省投資;無日常清洗維護費用;充分利用了自來水管網原有壓力,節約日常用電開支。 |



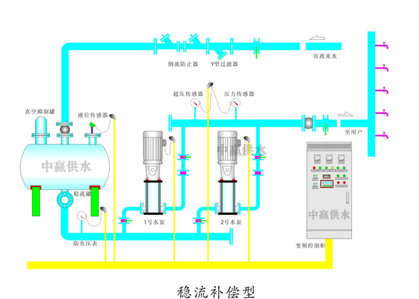
二次供水設備泵房內示意圖

二次供水設備特點

二次供水設備原理圖

中贏二次供水設備現場圖片







二次供水設備運行費用及投資對比分析
運行費用分析
傳統設計供水方式:將自來水放入生活水箱,再用變頻設備加壓向各用水點供水,該供水方式存在著自來水原有供水壓力被白白浪費,而且水箱存在著嚴重的二次污染。傳統設計方案中所設置的水箱需定期清洗(掃)和處理,按廣東省的城市供水條例規定,水箱應每季度清洗一次。同時,因為水箱不是全密封結構,在管理上還存在著對供水安全的擔憂,并需要相應增加必要的安全防護措施費用。
而HBW無負壓供水設備與自來水輸水管網直接串接,可以充分利用自來水管網原有的壓力;采用節能智能變頻控制技術,設備的電機泵在微機控制下,根據自來水的壓力來調節電機的轉速,只對自來水的進水壓力和所需壓力的差進行補壓,不做無用功,節能效果顯著,與傳統設計的采用常規繼電接觸器控制的給水設備相比,節電可達20%~60%以上。其節能分析如下:
1、節能分析:
選用無負壓供水設備可充分利用自來水管網原有的壓力,在此基礎上差多少,補多少。該工程自來水市政管網用水平均時的供水壓力為0.25Mpa,水流進入地下室供水設備自來水壓力約有0.3 Mpa.在充分利用自來水壓力后,綜合節能大約在40%左右,對此工程而言,加壓部分日用水量按600m3計算,
節能分析如下:水泵電耗:W =γQ H /η
式中:γ—— 水的容重,9.8kN/m3 ; Q —— 流量, m3/s ;
H —— 水被提升的高度,m ; η—— 水泵機組的效率。
水泵機組的效率為η=η泵×η傳×η電=0.82×0.95×0.9=0.70
其中:η泵為水泵效率;η傳為傳動效率;η電為電機效率。
結論:采用無負壓供水方式與傳統供水方式相比,每天可節省水泵耗電為:W2=9.8kN/m3×960m3×30m/(3600×0.70)≈112Kw?h。
每度電費按照0.9元計,每年可節省電費約:112Kw?h×0.9元/ Kw?h×365≈3.68萬元。
2、水箱清洗費用:
按有關規定,每年需清洗四次以上,需要大量的人力物力,造成不必要的資源浪費,清洗一次還需停水半天,給生活帶來不便。選用HBW供水設備可節省清洗費用約△E≈1.2萬元/年;
3、管理及維護費用:
無負壓供水設備采用全自動運行,不需專人值守,在系統設定的供水壓力下,全智能運行,水泵自動切換,設備質量可靠,維護管理運行極為簡單方便。僅此一項選用無負壓供水設備可節省維護費用1.20萬元/年+人工費用2.40萬元/年=3.6萬元/年;
綜上所述:采用無負壓供水設備與傳統供水方式相比,每年可節省運行
管理費用約在8.48萬左右。按照設備壽命25年計算,可節約運行管理費用212萬元。
原設計供水系統投資情況分析
①、1個不銹鋼水箱容積共45立方;
②、1套變頻供水設備;
③、1套消毒設備;(按照規范)
④、水箱配套設施;
2、原設計投資分析
⑴、水箱價格按1500元/m3估算按照標準生活水箱需SUS304不銹鋼,則水箱需投資約1500元/m3×150m3=22.5萬元;
⑵、因自來水水質二次污染而加設紫外線臭氧一體化消毒設備,需投資消毒設備1套,總費用約3萬元;
⑶、如采用1套變頻給水設備,按照中檔配置,設備投資大約在30萬元以上;
⑷、可以省掉水箱浮球閥及配套閥門,包括管道及施工費用,總計約2.5萬元。同時省掉浮球閥杜了跑水現象;
選用無負壓設備直接增加的收益
可以杜了二次污染,保障供水的安全。防止鼠、蚊蟲以及防止有人投毒破壞。
⑵、節水方面
選用無負壓供水設備采用全密閉結構系統,防治了有水池水箱的跑、冒、滴、漏等浪費水資源的現象,同時也節省了定期清洗而造成對水資源的浪費。通過對8個地區105家用戶進行比較,節水可達5%-13%以上,這樣無形中又節省了投資成本。
二次供水設備設計、施工及安裝等方面
原設計供水方案設有水箱,相應地增加了供水系統中管路的復雜性和安裝維護的不方便性,因為水箱需設有浮球閥、溢水,泄水管等復雜的管路系統。而采用無負壓供水方案中減少了水箱等主要構筑物,簡化了供水系統的設計和安裝,并且大大縮短了安裝工期。
綜上所述:
采用普通的變頻的供水系統,水箱和設備及配套設施投資大約在30萬元左右;
C、結論
綜上所述:選用無負壓供水設備與原設計的供水系統相比:
①、居民從此用上全程無二次污染的干凈水,提高樓盤價值,增加間接效益;
②、原設計設備及附屬設施綜合投資約為35萬元;
③、節省后期管理費用8.48萬元/年,按照25年計算,可節約運行管理費用192萬元;
二次供水設備產品參數
控制方式:變頻控制
安裝場所:室內
溫度環境:+5℃—+40℃輸送液體:清水
液體溫度:0℃—+70℃最高使用壓力:20kg/cm3
最小吸入壓力:0.2kg/cm3
允許吸入壓力:受到最高使用壓力限制
水泵:立式/臥式多級離心泵
水泵組合臺數:2---6臺
電源:三湘×220/330V×50HZ
吸入、輸出管:不銹鋼鋼管
中贏直接對接自來水管設備原理圖

改造二次供水設備后的優點
1、無負壓功能
設備與市政管網直接連接,設備工作時對管網不產生任何負壓影響,通過設備的微機控制系統及穩流補償系統與真空抑制系統的有效工作,時刻自動監測自動調節和適應,實現預壓對吸程的自動補償,從而可以消除水泵運行時產生負壓及吸程影響,不會對市政管網及其周圍用水戶造成影響,也絕不會使管道中出現負壓和隨之而來的氣囊、氣阻、壓力振蕩、倒流及水錘等是危及管網安全或是產生隱患的重要因素。
2、現場手動/自動操作轉換功能
設備為用戶提供了多路操作方式,設備控制面板具備手動和自動控制方式,由控制面板上的“手動/自動”轉換開關來選擇。當選擇自動操作,并將“啟動、停止”轉換開關扭至啟動位置時,無須人為干預設備的運行,設備在微機的控制之下按照設定的程序全自動運行。在試驗或以外情況時可以進行手動操作,用戶可通過面板上的“啟動X#泵”、“停止X#泵”按鈕控制對應水泵的啟動與停止(手動運行時壓力不受限制,應注意觀察實際出水壓力與用戶要求的差別,防止壓力過高)。此外,設備還可以擴展到集群控制、遠控、監控等多路控制方式,有效保障設備正常運行。
3、有水開機/無水停機功能
當市政管網水量不滿足時,設備自動調整供水狀況,改變設備運行曲線,進行真空抑制和穩流補償,使用水狀況與進水狀況符合,當補償量達到大時也即市政管網不能滿足需要時,設備自動停機,防止因水源不足而造成設備的損壞。當市政管網恢復正常狀態時,設備自動開機。
4、自動恒壓功能
根據工程實際情況,可現場設定設備出水壓力,控制系統運算速度快,時刻檢測出水壓力與設定壓力相比較,自動調節,使出水壓力非常恒定,恒定壓力控制精度≤±0.01Mpa。設備可實現設備出水端壓力采樣、最不利用水點壓力采樣、供水管路中間任一點壓力采樣的恒壓控制和分時段多恒壓控制、變量變壓控制等控制功能。
5、變頻自動轉換及定時交換功能
當一臺水泵全速運轉仍然不能滿足用水情況時,設備自動控制其他水泵投入運行,并使水泵始終處于高效運行狀態;當一臺水泵長時間運行時,設備可以自動調控到其它水泵工作,有效調控水泵運行時間,使每一臺水泵的利用率趨于均等,避免因水泵利用率不平衡而造成水泵的損壞,從而大大延長設備的使用壽命。
6、小流量停機保壓功能
當設備在用水低峰期運行,實際用水量很小時,微機將檢測到的信號進行處理,并迅速調整運行狀態,直至設備小流量停機,實現停機零損耗。設備停止運行,通過儲能機構維持壓力,提高節能效果,保證用水需求,在流量加大時可以自動恢復運行狀態。
7、管網自動補償增壓功能
設備與自來水管網直接串接,充分利用自來水管網原有壓力。采用變頻調速控制技術,對自來水的進水壓力和出水設定壓力的差進行補償,充分利用市政管網壓力,高效節能。
8、管網超壓保護功能
對于高揚程的生活供水設備,設備出水口壓力很高,為防止在市政管網壓力不穩的的情況下造成管網超壓而增加此功能,當設備處于自動運行狀態時,管網壓力超過設定的超壓保護壓力時設備語音報警“管網超壓”并調整工作狀態,促使管網壓力不超高,有效保護用水管網的安全,避免在高層建筑中頻繁出現的管網超壓損壞現象。
9、泵無壓定時巡檢功能
在自動停機狀態下,微機控制水泵定期自動巡檢,巡檢時間的長短可以自動調節,此功能可防止水泵長期不用而銹蝕的情況發生。
10、真空抑制預警功能
如設備在運行的過程出現缺水現象,真空抑制器首先監測到并向微機報警,微機將檢測到的信號進行處理,補償器預警指示燈亮,預先通知操作人員設備當前的進水量不足。
11、故障報警和處理功能
當設備在運行過程中,出現過流、過載、過壓、缺相、過熱、欠壓等等不適合設備工作的情況時,設備能自動切轉換到保護狀態,以保護設備不受到損壞。同時設備自動跳過故障回路或水泵,投入其他回路或水泵,避免設備不必要的停機影響到用戶用水,同時發出報警信號,通過近控、遠控和現場控制進行現場或遠程的故障處理。
12、遠程監控監測功能
遠程監控監測系統,是根據用戶的需要開發研制的高新技術,現已成功應用到節能的供水設備中,共獲得三項新型專利,通過該項技術,中贏公司可通過系統構建的網絡,遠程對用戶設備進行24小時的監控檢測,保障設備安全可靠地運行,從而將我們的服務理念更延伸了一步。通過該網絡,節能公司可以及時發現設備存在的隱患,實現遠程巡檢,遠程預警,遠程控制,自動接收設備的報警,及時了解設備的運行狀況,對于設備安全的、可靠的運行又多了一層保險,保證供水系統的安全性,可靠性,用戶可放心使用。
13、變頻器報警自動復位功能
變頻器報警后,自動復位3次,且復位間隔時間遞增。如果變頻器復位3次后仍然不成功,則自動停機保護。
14、定時開關機功能(適用于間斷供水的設備)
可以根據用戶的要求,設備可以設定多組開機/關機時間控制,以實現用戶不同的用水需求。
15、數據自動存儲功能
設備具有數據自動存儲功能,設備設有存儲器,數據存儲量大,具有1024KB的數據存儲量,可以實時記錄設備16384條的運行數據,便于歷史數據的查看。可以記錄2個月的數據量,并具有循環擦除記錄的特點對運行時的參數進行自動跟蹤存儲,尤其對故障狀態下的運行參數進行存儲,設備可以自動存儲5次以上的詳細故障資料,根據運行情況自動調整參數,以便于維護檢測。
16、運行狀態顯示功能
設備具有液晶中文顯示功能,對設備的運行參數、設定功能等進行實時的跟蹤顯示,可以直觀的顯示運行狀態,設備在報警保護狀態時,顯示器直接將報警保護內容在顯示器中顯示出來,通過顯示器可以直接對設備進行操作和設定功能,方便管理和操作,使人與設備可以直接進行界面操作。顯示器功能菜單豐富,操作簡單,檔次高。
17、語音報警功能
設備設有語音報警功能,設備在微機的控制下,對運行狀態進行跟蹤檢測,對各種運行狀態及在報警保護狀態下的保護內容等進行語音提示,避免人為故障的產生,有效提高設備的使用與維護安全。語音報警和提示內容清晰,聲音加長時間可在0秒~8分鐘之間自主調整,并且采用數字電位器調節,聲音大小可調。同時具有播放歌曲欣賞等功能,增加了整套設備的人性化和趣味性。
18、遠程網絡自動解析功能
設備具有遠程網絡自動解析功能,在設備運行狀態下,該功能能夠保障設備在監控中心進行遠程監控,設備的各種運行參數可以自動進行解析,有效保障設備在無人值守狀態下的運行安全。
19、抗干擾屏蔽功能
設備的控制系統設有抗干擾屏蔽功能,因設備為變頻控制,變頻控制過程中很容易產生高頻輻射造成干擾,再有設備要求控制精度高,對外界的干擾敏感,所以設備設有以上功能以有效保護設備的正常運行要求。
20、多樣化的通信功能
設備預留通訊接口多。一個RS232接口,二個RS485接口,可以用來連接遠傳監控,給用戶預留監控接口,它們都使用標準的MODBUS通訊協議。滿足用戶多方面的監控需求。
21、集成有豐富的軟件功能
如:定時段啟動停止功能,數據記錄系統功能,數據上傳系統功能,水泵累計運行時間記錄功能,故障泵自動跳過處理功能,自動有水開機無水停機功能等等。
| 我要評論: | |
| 姓名: | * |
| 手機: | |
| 電話: | |
| 內 容: |
(內容最多500個漢字,1000個字符) |
| 驗證碼: |
* |










共有2條評論
比較智能,也比較節電,不需要人管。我們小區的供水設備找中贏改造之后,用電量大約節省了50%。還不錯。
謝謝王總對我公司的認可!
我們小區以前用的水箱式的供水方式,經常需要清洗,維護成本比較高。后來找長沙中贏公司進行了供水設備改造,用了他們的無負壓供水設備,水源就不用經過水箱了,沒有了二次污染也不用經常清洗,使用起來方便多了!
我們公司的無負壓供水設備無需建水池或者水箱,這樣就沒有了二次污染。用起來肯定比帶水箱的供水設備方便實用多了。梁總,以后如果有朋友單位的供水設備需要改造的,麻煩您跟我們推薦下!謝謝啦!咨詢電話:0731-85531110